經營管理?|?機電工程項目管理難點從“無解”到“迎刃而解”
多專業協同作業:機電工程項目涉及多個專業領域,如電氣、管道、設備安裝等,這些專業需要高度協同作業。然而,不同專業之間的溝通障礙和信息孤島現象常常導致工作重復、資源浪費和進度延誤。
復雜的項目管理流程:機電工程項目管理流程包括項目啟動、規劃、執行、監控和收尾等多個階段,每個階段都有大量的任務和細節需要管理。傳統的手工或簡單的電子化管理方式難以應對復雜的管理流程,容易出現遺漏和錯誤。
資源和成本管理:機電工程項目需要大量的物資、設備和人力資源,如何合理分配和優化這些資源,控制項目成本,是項目管理的重要任務。然而,由于信息的不透明和實時性不足,資源浪費和成本超支的現象時有發生。
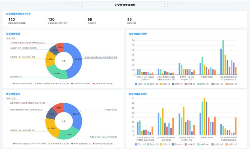
質量與安全風險:機電工程項目涉及大量的高空作業、電氣作業等高風險工作,質量和安全是項目管理的重中之重。如何實時監控施工現場,及時發現和預防質量問題和安全隱患,是項目管理面臨的挑戰。
1、打破信息孤島,提升協同效率:
紅圈工程項目管理系統提供實時的資源分配和成本監控功能,幫助項目管理人員及時掌握資源的使用情況和項目的財務狀況。通過數據分析,系統可以對項目風險進行預控預警,出現偏差快速提醒負責人,有效管控成本,降低資金風險。同時,負責人也能通過系統數據合力調配人材機等資源,幫助企業提高效益。

總的來說,機電工程項目管理存在多專業協同作業、復雜的項目管理流程、資源和成本管理以及質量與安全風險等難點。紅圈工程項目管理系統通過數字化和智能化的手段,為這些難點的解決提供了有效的解決方案,提升了項目管理的效率和效果。
近來,“數字化轉型”成了一個高頻詞,且熱度不斷在增高。業內許多人士都在談論這個話題,大有誰不談“數字化轉型”誰就是個“落伍者”之狀。為便于在相同語境下討論問題,今天我也湊個熱鬧,以“數字化轉型”為題,談一點粗淺認識,就教于同行。
京公網安備 11010802037035號